
기업의 각 부서에서 단순 반복 업무에 투입하는 비용과 시간은 의외로 적지 않다. 이러한 문제는 때로 정말 집중해야 하는 중요한 일 처리를 지연시키기도 하며, 개개인을 넘어 조직 전체의 비효율로 이어지기도 한다. 이에 대한 해법으로 제시되고 있는 것이 업무 자동화 솔루션이다.
대기업의 경우 이미 상당한 부문에서 업무 자동화 솔루션을 도입해 효율을 높이고 있다. 대개의 경우 자체적으로 솔루션을 개발하거나 이미 개발된 제품을 도입하는 두 가지 선택지가 있다. 하지만 돈도 인력도 부족한 중소기업, 스타트업에게는 이 마저도 사치인 경우가 대부분이다.
또 이미 개발된 솔루션을 도입하는 경우에도 저마다 다른 업무 환경에 최적화하는 과정을 거쳐야 하는데, 이때 역시 어느 정도의 개발이나 코딩과 관련된 사전 지식이 없는 경우 최적화에 어려움을 겪는다. 결국 외부 솔루션을 도입하면서도내부 개발 인력이 없는 경우 다시 전문 개발자의 힘을 빌려야 하는 상황을 피할 수 없는 것이다.
그렇다면 특별한 개발 지식이 없이도 누구나 쉽게 회사의 업무 환경에 맞게 원하는 업무 자동화 솔루션을 만들 수 있다면 어떨까? 답은 최근 관심이 높아지고 있는 ‘노코드(No-code)’ 플랫폼에서 찾을 수 있다.
개발자로 시작해 경영 컨설팅, 투자사에서 커리어를 쌓은 문창훈 대표는 각 분야에서 공통적으로 접한 업무 자동화 문제에서 비즈니스 기회를 포착하고 지난 2020년 파워테스크를 창업했다. 이후 3년여의 개발과 테스트를 거쳐 선보인 것이 노코드 업무 자동화 솔루션 구축 플랫폼인 ‘아웃코드’다.
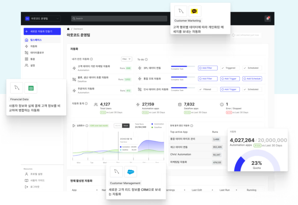
문 대표와 파워테스크 팀이 각고의 노력을 거듭해 선보인 ‘아웃코드’는 개발인력이 부족한 중소 스타트업, 중견기업이 맞춤형 업무 자동화 솔루션을 개발할 수 있도록 도와주는 플랫폼이다. 구글시트, 엑셀, 노션 등 이미 기업들이 업무에 사용하고 있는 솔루션의 모든 데이터를 각각의 워크플로우에 자동으로 연동되도록 한 것이 특징이다. 노코드인 만큼 직관적인 환경에서 마우스 클릭만으로 각 회사의 업무 환경에 맞춘 최적화 솔루션을 만들 수 있다.
복잡한 업무 자동화… 어떤 기업 환경에도 가능하도록 했다

최근 파워테스크는 아산나눔재단의 창업가 플랫폼 ‘마루180’에 새롭게 둥지를 틀었다. 그에 앞서 지난해 1월 선보인 아웃코드는 베타서비스 기간부터 시작된 좋은 반응이 공식 출시 후에도 이어지며 스타트업을 비롯해 중소·중견기업 고객 증가세가 지속 중이다. 문 대표는 “전년 대비 올해 500% 정도의 성장을 이뤄냈다”며 말문을 열었다.
“소기업부터 코스닥 상장사, 지주회사의 계열사 등 고객군이 다양하게 확장되고 있습니다. 분야를 보면 주로 마케팅, 운영 팀 자동화에 많이 적용되고 있죠. 사용자 입장에서 본다면 사실 노코드는 크게 중요하지 않습니다. 오히려 어떤 업무를 자동화하느냐에 관심이 있죠. 보통 소기업이나 개인의 경우 자동화 영역이 개별 단위인 반면 큰 기업들은 조금 더 복잡한 상황을 해결해줄 자동화를 원하거든요. 아웃코드는 그런 문제를 워크플로우라는 형태로 풀어내고 있어요. 작업들이 이어지는 순서의 형태로 데이터가 원하는 조건에 따라 이동하게 끔 한 것이죠.”
데이터가 원하는 조건에 따라 이동한다는 것은 어떤 의미일까. 문 대표는 대부분의 기업에서 운영되고 있는 마케팅 팀의 경우를 사례로 꼽았다. 가령 최근 기업들의 마케팅 팀은 홈페이지를 비롯해 외부 쇼핑몰, SNS 등 다양한 채널에서 유입되는 고객과 주문을 모두 파악하고 있어야 한다. 이때 이 각각의 데이터를 실시간으로 모으는 데도 상당한 개발 리소스가 투입되는 솔루션이 필요하다. 데이터를 모은 이후에는 이를 활용해 고객에게 이메일을 보내고 시기 별 푸시 메시지와 캠페인 등을 진행해야 한다. 이때 각각의 액션에 맞춰 발생하는 데이터를 다시 한 곳에 모아 정리해야 하는데, 이 역시 적잖은 시간과 인력이 투입돼야 한다.

아웃코드는 이 각각의 영역에서 기업의 워크플로우에 맞게 데이터를 모으고 활용할 수 있도록 하는 자동화 기능을 쉽게 만들 수 있도록 돕는다. 이러한 상황에서 개발 지식이 없이도 누구나 활용할 수 있는 노코드의 장점은 빛을 발한다.
“아웃코드와 같은 플랫폼의 특징은 사용자가 직접 필요한 솔루션을 만들 수 있다는 거예요. 가령 어떤 회사는 고객 데이터를 A라는 솔루션에서 모으고, 어떤 회사는 B라는 솔루션, 혹은 그냥 스프레드시트에 기록해 둘 수도 있어요. 업무 자동화는 각각의 솔루션이나 소프트웨어에 흩어진 데이터를 그 종류나 양에 상관없이 일관되게 처리하는 것이 중요하거든요. 데이터를 보낼 때도 어떤 회사는 API 방식을 원할 수 있고, 어떤 회사는 다른 주문 시스템이나 재고 시스템에 넣길 원할 수도 있어요. 이렇게 기업 마다 다른 환경으로 인해 경우의 수가 굉장히 복잡하고 다양해 지는데, 이 모든 경우의 수를 굉장히 단일화되고 심플한 플랫폼으로 자동화해 주는 것이 바로 아웃코드인 거죠. 클라우드 기반의 SaaS형이나 온프레미스도 가능해요. 어떤 방식으로도 기업이 원하는 최적화가 가능하죠.”
AI를 통해 1초에 4300시간의 업무량을 처리한다
그렇다면 아웃코드를 통해 업무 자동화를 할 경우, 얻을 수 있는 효율은 어느 정도일까? 문 대표는 이를 “데이터양으로 볼 때 월 3TB(테라바이트), 시간으로 초당 43000시간”이라고 언급했다. 언뜻 이해가 가지 않는 수치. 의아한 표정을 마주한 문 대표는 예상했다는 듯 짐짓 웃음을 지으며 말을 이어갔다.
“예를 들어 고객 주문 데이터가 처리될 때 홈페이지, 스마트 스토어, 쇼핑몰 등 다양한 데이터가 들어오지만 기업 입장에서는 모두 하나의 주문이에요. 이걸 CRM에 넣고 DB에 저장하고 메시지 내용까지 쭉 읽어내는 것이 워크 플로우인데 이때 실시간으로 처리되는 데이터량이 월에 3TB 정도 됩니다. 이걸 시간으로 계산해 보니 10초에 40만 시간이 넘어요. 1초면 43000시간 정도 되죠. 사실 깜짝 놀랄 숫자긴 하죠(웃음). 한 고객당 몇천 시간 이상 절감한다는 얘기인데, 고객 입장에서는 업무 시간이 그렇게 될 수 있나 싶기도 할 거예요. 그런데 사실 아웃코드를 통해 기존에 할 수 없었던 업무까지도 가능하게 해주는 부분이 있다는 점을 감안하면 그 정도가 된다는 말이예요.”
이러한 데이터 처리가 가능한 이유는 다름 아닌 AI 기술 덕분이다. 파워테스크가 추구하는 AI는 실질적인 부분에서 비즈니스 프로세스를 동적으로 제공하는 기능에 집중 하고 있다는 것이 문 대표의 설명이다.

저희 고객의 92%가 일반 비즈니스 유저예요. AI는 고객사 데이터를 인식하는 부분, 오류가 났을 경우 이를 해석하고 분석하는 부분에 주로 적용돼 있어요. 사용자는 AI가 적용돼 있는지도 모르면서 사용하는 거죠(웃음). 또 자연어로 된 고객의 요청사항 등을 분석해 관련 부서의 시스템에 연결시키는 데에도 AI가 작용돼 있어요. 가령 고객이 클레임 메일을 보냈다면 인공지능이 그것을 읽고 분석합니다. 반품에 대한 내용일 수도 있고, 제품 개선 요청일 수도 있겠죠. 인공지능은 각 내용에 따라 이를 교통정리 하듯 재고 시스템이나 주문 시스템 등 특정 부서의 워크플로우로 연동시키는 일을 해요. 이런 기능은 범용적인 것은 아니고, 기업의 니즈에 맞춰 데이터를 학습한 후에 테스크를 처리할 수 있는 AI 에이전트들을 각각의 워크플로우 안에 넣는 식으로 적용되죠.”
또 하나 흥미로운 점은 데이터의 형태가 어떤 것이든 분석해 분류하고 워크플로우로 연결한다는 부분이다. 기존 솔루션을 사용할 경우 복잡하게 설정된 입력 방식에 맞춰야 하지만, 아웃코드는 수기로 노트에 작성한 업무 일지와 같은 것 조차 분석해 항목별로 분류하고 데이터화해 워크플로우에 연동하는 AI 기술이 적용돼 있다는 말이다. 문 대표는 “지금의 성능을 내기까지 지속적인 개선과 고도화 작업이 진행됐다”며 말을 이어갔다.
“가장 중점을 둔 것은 사용성을 개선하는 것이었어요. 다음으로는 데이터에 집중했죠. 엑셀, 스프레드시트, 노션, 오라클, CRM 등 기업이 가지고 있는 데이터가 어떤 데이터든, 어디에 있든 심지어 공공 데이터까지도 모두 기업이 원하는 워크플로우로 다 연동할 수 있게 하고 있죠. 최근에는 지속적으로 확장성을 더하며 안정성과 보안 관련 기능까지 대폭 보강하고 있습니다.”
이제는 넥스트 레벨을 준비하는 중
“저희는 특히 중견, 중소 규모 고객들에게 안정성을 기본으로 추가적인 기능을 지속적으로 제공하는 것을 중요하게 생각하고 있어요. 노코드 플랫폼이라는 점은 사실 독립성을 가지는 기능이 아니라 알게 모르게 다 연결돼 있다는 것이 특징이거든요. 이런 특징을 구조적으로 해치지 않으면서도 안정된 상태로 보다 진전된 기능을 내는 것, 또 그 성과가 고객 가치와 직접적으로 연결되야 한다고 생각하고 있습니다. 특히 고객들은 데이터를 잘 다루는 인터페이스를 구성하는 부분에 좋은 반응을 보이고 있어 저희도 각별히 신경을 쓰고 있어요.”
문 대표는 아웃코드의 기능이 “기업에서 어떤 요구 사항이 있더라도 처리할 수 있는 수준”이 됐다고 자평했다. 3년여의 개발 과정과 수많은 테스트를 이어가며 얻은 결과다. 그러면서 “이제 넥스트 레벨을 준비해도 되겠는 생각”이라고 털어놨다.

“아웃코드의 경쟁력은 첫 째가 데이터에 특화돼 있다는 점이예요. 문서에 특화돼 있거나 , OCR(광학문자인식)을 적용했다는 의미가 아니라 그야말로 쭉 쌓여 있는 데이터가 어디에 어떻게 있든 상관없이 모두 자동 처리할 수 있다는 의미죠. 두 번째는 다양한 고객을 통해 획득한 노하우예요. 아직까지 자동화는 대부분의 기업에게 생경한 개념이다 보니, 때로 저희가 최적의 프로세스를 제안하며 자동화를 도와야 할 경우가 있죠. 가벼운 수준의 컨설팅도 가능하다는 말이예요. 또글로벌 진출도 준비 중입니다. 내년 2월 경 영어와 일본어 등을 시작으로 다국어 버전 서비스를 준비하고 있어요.”
또 하나 주목할 사실은 고객 수가 늘어나고 엔터프라이즈 규모의 고객사도 생기며 아웃코드의 기능이 지속적으로 추가되고 있다는 점이다. 인터뷰 말미, 문 대표는 이를 ‘정밀의 곡선’이라고 표현했다. “아웃코드의 기능이 고도화되며 고객사 역시 함께 고도화되고 있다”는 말과 함께 곧 다가올 새해 계획을 털어 놓는 그의 표정에 자신감이 엿보였다.
“저희는 그간 워크플로우에 AI를 적용하는 고도화를 꾸준하게 진행해 왔어요. 내년부터는 에이전트 워크플로우들을 선보이게 될 겁니다. 그렇게 되면 기존 단순화하기 어려웠던 부분도 해결할 수 있게 될 겁니다. 또 100% 인공지능을 적용한 기술을 통해 보다 복잡한 비정형 문서들도 처리할 수 있도록 할 거예요. 장기적인 관점에서 보다 넓은 범위, 더 복잡한 프로세스까지 아주 쉽고 빠르게 자동화해 내는 것이 노코드 플랫폼인 ‘아웃코드’의 기술적인 목표입니다.”
